Device Discovery
The xDome Platform leverages the broadest and deepest portfolio of medical device and Industrial device protocols to provide a highly detailed, centralized inventory of assets.
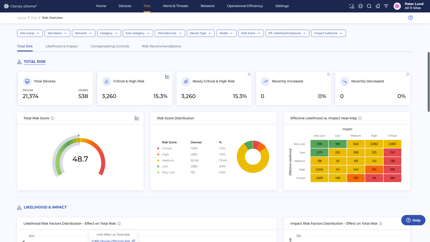
Device Vulnerability & Risk Management
The xDome Platform streamlines vulnerability and risk management and automatically prioritizes remediation recommendations based on the potential impact to operations and patient safety.
Network Protection
The xDome Platform helps protect clinical and industrial environments through advanced communication controls, properly segment devices and policy enforcement via integration with Cisco ISE.
Threat Detection
The xDome platform unified insights and alerting system provide automated methods to monitor, prioritize, and respond to affected devices faster, including workflows to orchestrate team response.
Device Location
Find your medical devices faster and easier; Search for and find devices that need patching or maintenance; Determine devices status - in use / not in use; Integrates with Cisco Spaces.
Device Utilization & Lifecycle Management
Maintain a complete and accurate CMMS; Manage device recalls; Conduct demand-driven asset allocation to reduce over-purchasing or over-renting costs.
